W tej części stworzymy i skonfigurujemy maszynę wirtualną.
1. Mail od suportu.
Dział techniczny, po utworzeniu Twojego środowiska, wyśle maila zawierającego:
- Link do panelu
- Login
- Hasło
- Przydzielony publiczny adres IP
2. Logowanie do panelu.
Za pomocą przydzielonych danych, zaloguj się do panelu.

| Uwaga |
| Na potrzeby tego poradnika został przydzielony publiczny adres IP: 195.128.227.88 |
3. Konfiguracja maszyny wirtualnej.
- Przejdź do przydzielonego środowiska.

- Na potrzeby poradnika zmieniamy widok z kafelek na listę.

- Dodaj nową maszynę za pomocą przycisku NEW VM

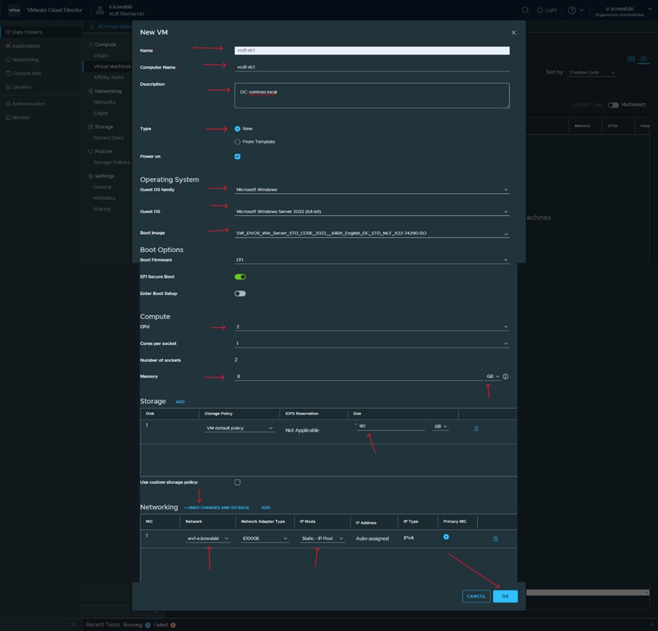
- Przejdź do ustawień parametrów maszyny wirtualnej.
Na potrzeby tego poradnika przydzielamy 2 CPU i 8 Gb RAM.
Pamiętaj również o wprowadzeniu ustawień sieciowych.
Po wprowadzeniu ustawień, zatwierdź OK.

| Uwaga |
| Polecamy przydzielać nazwy maszyn w formie nazwa_chmury-funkcja-numer |
- Poczekaj, aż maszyna zostanie stworzona.
Następnie przejdź do opcji maszyny.

- Uruchom maszynę, jeśli jest wyłączona, wybierając Power on.
